Машины с газовым обогревом для сушки и термообработки тканей

Использование природного газа для сушки и термообработки тканей представляет большой интерес, так как позволяет зна­чительно снизить энергозатраты, повысить производительность труда и снизить себестоимость обработки по сравнению с паро­выми сушилками или электрическими термозрельниками. Ис­пользование газа позволяет исключить дорогостоящие установки для производства пара (котельные) и нагрева воздуха (калори­феры). Газовый обогрев позволяет интенсифицировать сушку, упростить конструцию машины, снизить ее металлоемкость и уменьшить габаритные размеры, а отсутствие калориферов по­зволяет снизить мощность циркуляционных вентиляторов. В итоге простыми средствами общека-мерной обдувки достигается интенсивность сушки, эквивалент­ная паровым сушилкам с сопловым обдувом [8—15 (кг/м2ч)]. Для приготовления молочных коктейлей оборудование.

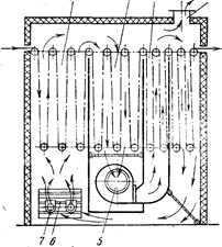
На рис. 12 представлена схема модифицированной двухполотенной газовой сушильно-отделочной машины ГСО-220, от­личающейся от ГСО-2 меньшим путем прохождения газовоз­душной смеси от горелки до контакта с тканью.

В машине применены горелки 1 с короткой длиной факела и керамическими стабилизаторами, которые являются эффек­тивными теплоизлучателями. Сгорание газа и смешивание его с воздухом происходит непосредственно под роликами, что обе­спечивает равномерное распределение теплового потока по всей площади и предупреждает возможность местного перегрева ткани. Сушильная камера роликового типа состоит из трех сушильных зон 3, 4 и 6 и одной зоны охлаждения 8. Первая зона размещена над камерой смешивания продуктов сгорания с воздухом, вторая отделена от первой пустотелой перегород­кой 2, в нее поступает газовоздушная смесь из первой зоны и пустотелой перегородки. Под второй зоной расположена камера, в которой смешиваются газовоздушные смеси, поступающие из первой, второй и третьей зон. Циркуляция газовоздушной смеси осуществляется четырьмя центробежными вентиляторами 11, расположенными по два с каждой стороны. Газовоздушная смесь поступает в них через сетчатые фильтры и нагнетается в верхний 9 и нижний 10 коллекторы, из которых распределяется в сопловые камеры 5 со щелями для обдувки ткани в третьей зоне, в которой ткань заправлена по способу петля в петле. На этом же участке имеет место радиационная отдача тепла от стенок коробов.

Из третьей зоны ткань выводится наверх и проводится над верхним коллектором в охладительную камеру 8, в которой об­дувается холодным воздухом, поступающим из помещения пе­ред его смешиванием с продуктами сгорания газа. Отработав­шая газовоздушная смесь удаляется через воздуховод 7. Ниж­ние ролики приводные, верхние—холостые.

Рис. 12. Схема газовой сушильно-отделочной машины ГСО-220

Проведенные во ВНИИЛтекмаше исследования показали це­лесообразность использования высоких температур не только в первый, но и в последующие периоды сушки, не опасаясь зна­чительного перегрева ткани. Благодаря этому можно упростить конструкцию машины, которая может состоять из одинаковых секций, оборудованных горелками. Примером такой машины может служить секционный термический зрельник ТГА-1, пред­назначенный для сушки или термофиксации хлопчатобумажных или вискозно-штапельных тканей. Он может обрабатывать два полотна внакладку, что повышает его производительность. ТГА-1 состоит из заправочного устройства для двух полотен, термокамеры, состоящей из одной, двух или трех секций, холо­дильника и укладчиков ткани для двух полотен.

Холодильник представляет собой закрытую камеру, внутри которой ткань движется петлями по направляющим роликам и охлаждается воздухом с помощью центробежного вентиля­тора. Транспортировка ткани осуществляется верхними привод­ными роликами, нижние ролики холостые.

.

Рис. 13. Схема термического газо­вого зрельника ТГА-1

На рис. 13 представлена схема термического газового зрельника (продольный разрез), имеющего три зоны 1, 2 и 3 для проводки ткани. В первой зоне под нижними роликами разме­щаются газовые горелки 7 с керамическими насадками. Здесь газовоздушная смесь с помощью жалюзи 6 смеши­вается с наружным воздухом и отработавшей газовоздуш­ной смесью, поступающей из третьей зоны с помощью вен­тиляторов 5. Создаваемое в третьей зоне некоторое раз­режение способствует продви­жению газовоздушной смеси через первую и вторую зоны в третью, из которой часть ее выбрасывается наружу через воздуховод 4, а часть посту­пает на рециркуляцию.

Перейти на страницу: 1 2

Дополнительно

Эволюция биологических механизмов запасения энергии
В основу эволюционной концепции биоэнергетики положена гипотеза о том, что на заре становления жизни адениновая часть АДФ и АДФ-со-держащих коферментов использовалась в качестве антенны, улавливающей ультрафиолетовый свет, который в те времена достигал поверхности океана. Поглощение ультрафиолета ...

Естественно-научные концепции развития микроэлектронных и лазерных технологий
Электроника - наука о взаимодействии электронов с электромагнитными полями и о методах создания электронных приборов и устройств (вакуумных, газоразрядных, полупроводниковых), используемых для передачи, обработки и хранения информации. Возникла она в начале ХХ века. На ее основе были созданы элект ...

Меню сайта