Полимерные электреты, их свойства и применение

В ряде случаев измерение токов ТСД (ТСР) проводят при низких, «азотных» температурах. Тогда установка снабжается криостатом, в который помещается образец и измерительная ячейка вместе с нагревательным элементом. Низкие температуры обеспечиваются

заливкой в прибор жидкого азота.

Техника термодеполяризационного анализа получила значительное развитие и широко применяется в практике лабораторных исследований не только электретного эффекта, но и в физике полупроводников и диэлектриков, физике полимеров, давая важные сведения по структуре и характеру теплового движения кинетических единиц в полимерах. Построены установки для фракционной деполяризации (5; 6), позволяющие исследовать образцы с квазинепрерывным распределением ловушек по энергиям активации и частотному фактору, установки, оснащенные компьютерами и т.д. Развивается теория термоактивационного анализа (6, 11), методики численного моделирования, дающие возможность восстановить по кривым термодеполяризации форму энергетического распределения ловушек в материале.

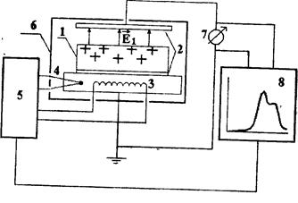
Рис. 27. Регистрация тока термостимулированной разрядки в условиях «разомкнутой» цепи- 1 - электрет; 2 - электроды; 3 - измерительная камера; 4 - спираль нагревателя; 5 - термопара, 6 - регулятор температуры; 7 - электрометр; 8 - двухкоординатный потенциометр.

Элементарная теория изотермической и термостимулированной релаксации

Релаксация в электретах с ориентационной поляризацией

Изотермическая релаксация

«Замороженная» в образце поляризация неравновесна, поскольку ее собственное электрическое поле стремится разориентировать диполи, дипольные моменты которых направлены против поля. При благоприятных условиях, когда дипольная группа может совершить поворот (возникает полость, возрастает кинетическая энергия за счет термофлуктуации и т.п.), ди­поль разворачивается. Эти акты постепенно приводят к уменьшению поляризации и электрического поля в электрете. Время релаксации

(49)

зависит от температуры - при более высоких Т релаксация происходит быстрее. Еa - энергия активации - высота потенциального барьера, который должна преодолеть дипольная группа для перехода из одного положения равновесия в другое; k - постоянная Больцмана. Величина

(50)

называется частотным фактором. Его значение обычно близко к частоте тепловых колебаний соответствующей кинетической единицы.

Уменьшение поляризации со временем в электретах с одним сортом постоянных диполей (одним временем релаксации) при постоянной температуре происходит по закону, близкому к экспоненциальному:

(51)

Формула (49) часто называется законом Аррениуса. В полимерных полярных диэлектриках этот закон не редко не выполняется, т.к. поворот кинетической единицы с дипольным моментом (звена, группы, сегмента и т.п.) определяется не фиксированной величиной потенциального барьера, а кооперативным характером теплового движения кинетических единиц. Смысл данного выражения в том, что поворот данной группы в значительной мере обусловлен тепловым движением соседних с ней кинетических единиц. Ведь для поворота группы необходим достаточный свободный объем, который появляется при «удачном» мгновенном расположении «соседей». При температурах выше температуры стеклования зависимость времени релаксации от Т опи­сывается т.н. уравнением ВЛФ - Вильямса-Ландела-Ферри:

(52)

Убедиться в выполнении закона изотермической релаксации (51) можно, если построить график зависимости 1п Р от t. Должна получиться прямая. В противном случае в образце имеется несколько сортов диполей -группы с разными дипольными моментами, либо расположенные в структурно отличающихся областях полимера (в аморфной фазе, кристаллической фазе, на фазовых границах).

Рис. 28. График изотермической релаксации в координатах 1пР-

t

По наклону прямой можно определить время релаксации. Однако основные характеристики диполей -энергия активация и частотный фактор не определяются.

Повысить информативность эксперимента можно, прибегнув к термостимулированной деполяризации.

Термостимулированная релаксация поляризации

Перейти на страницу: 11 12 13 14 15 16 17 18 19 20 21

Дополнительно

Лазерная система для измерения статистических характеристик пространственных квазипериодических структур
В последние годы наблюдается интенсивное развитие аэрокосмической и ракетной техники, что в свою очередь ставит перед промышленностью задачу создания точных и надежных систем связи, ориентации и обнаружения подвижных объектов в пространстве. В большинстве случаев данные задачи решаются с прим ...

Технология выращивания кукурузы на зерно
Кукуруза — одна из основных культур современного мирового земледелия. Это культура разносто­роннего использования и высокой урожайности. На продовольствие в странах мира используется около 20% зерна кукурузы, на технические цели — 15 — 20% и примерно две трети — на корм. Кукурузу выращивают во ...

Меню сайта